
Product technical support
傳統設備管理一般以事后維修、周期性預防維修為主,可以在一定程度上滿足設備管理要求,同時也會出現員工疲于設備搶修、慣性維護等情況,在設備突發性故障判斷方面有明顯不足。
力控的設備診斷及預測性維修服務,通過單設備數據建模、分析和診斷,對設備歷史數據進行訓練和提取特征,以達到設備故障的精準預測。對各種異常狀態或故障狀態做出診斷,預防或消除故障,為設備運行提供必要的指導,提高設備運行的可靠性、安全性和有效性,將故障損失降低到最低水平。
應用架構與特點
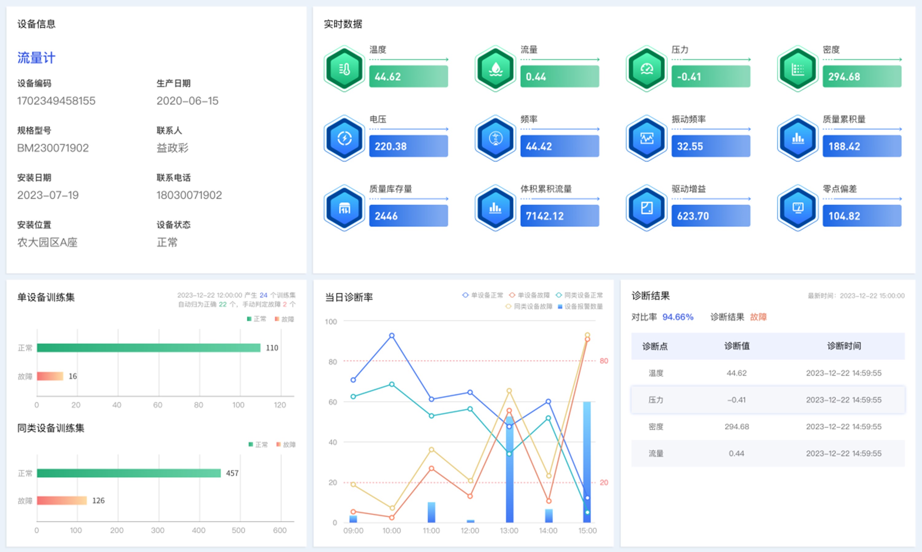
力控設備診斷及預測性維修服務可接入各類工業設備、探測裝置、智能傳感器,采集設備溫度、振動、壓力和視頻圖像等相關數據,對不同狀態下的設備數據進行分類標記,通過業務編排整理訓練集,并入庫存儲。
訓練集按照單設備、同類設備兩個維度訓練形成健康診斷模型,基于設備實時數據采集和訓練模型進行故障預測,提前發現并提醒設備運轉過程異常,實現設備預防性維修,保障生產安全,避免因設備故障產生安全隱患。

基于機器學習算法和模型,分析評估設備健康狀況,實現預防性維護;
提供實時的設備健康狀態監測,提前發現并解決潛在安全隱患,有效減少設備安全事故的發生;
避免或減少設備的連鎖損壞,延長設備使用壽命,減緩備件消耗;
當檢測到潛在問題或異常時,系統會通過短信、郵件、應用程序等方式發送報警通知;
保障產品質量,有效防止設備引發的質量問題或批量報廢,避免生產過程中出現大規模次品或質量下降;
根據預測模型,提前規劃維修時間和資源,最大限度減少設備停機時間,縮短維修時間、降低費用,可提前制定解體修理計劃。
應用案例
某煤炭開采設備管理和健康診斷智能運維服務平臺
項目背景
某煤業股份有限公司經營煤炭開采、洗選、加工生產業務,現場設備狀態關乎企業生產成本和效益,目前該集團設備管理以事后維修為主,缺少設備診斷,對生產中的核心、重點設備無法做到工況實時診斷、故障快速定位和及時預警預測。
解決方案
系統以力控FinforWorx一體化生產管控平臺為基礎,集成了設備管理、報警服務和設備診斷服務等力控工業APP,通過企業級實時歷史數據庫pSpace實現設備數據采集與存儲,依托于智能算法開展歷史數據標記、訓練,生成設備各工況訓練集。結合設備實時數據和訓練集,實現設備實時工況診斷、設備異常預警和故障快速定位等功能。
應用價值
實時異常預警,減少現場設備故障率;
及時發現和處置設備異常,改善設備維保計劃;
推動設備運維業務從被動應對轉向主動管理;
降低設備突發狀況引發的生產安全隱患;
客觀的設備效益評價,為設備、廠商更新、選型提供數據支撐;
全面提升企業運維的智能服務能力。

